详情介绍
应用截图
软件简介
宝塔windows面板最新版是一款有趣的服务器安全软件,宝塔windows面板最新版界面简洁大方,功能强劲,支持支持2003(x86)/2008(x64)/2012/2016系统,支持web端与软件端同步管理,多平台化的操作方式,传统的软件端操作界面,可以对服务器的站点进行高效的管理。
功能介绍
系统安全
提供远程控制开启关闭服务,远程控制端口更改,禁ping,防火墙端口放行以及操作日志查看。
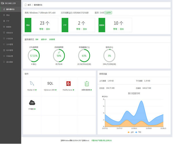
系统监控
cpu、内存、磁盘io、网络io数据监测,可设置记录保存天数以及任意查看某天数据。
计划任务
计划任务可按周期添加执行,支持shell脚本,提供网站、数据库备份以及清理内存。
软件管理
通过web界面就可以轻松管理安装所用的服务器软件,还有扩展插件。
文件管理
方便高效的文件管理器,支持上传、下载、打包、解压以及文件编辑查看。


360卫士
360软件
微信电脑版
百度网盘
chrome
WPS
腾讯QQ
模拟器







